Financial Instruments Business Operator , Kanto Local Finance Bureau (Kinsho) No. 1960 / Japan Securities Investment Advisers Association. Member No.012-02325โกโกจังเกิลท็อป
icon 一覧
เยี่ยมชม GogoJungle
สร้างบทความ

ดูหน้าของฉัน
ออกจากระบบ
อ่านภายหลัง0
ที่ชื่นชอบ0
ซื้อไปแล้ว0
สร้างบทความ
GogoJungleトップโกโกจังเกิลท็อป
รถเข็น
สังเกต
คู่มือผู้ใช้
YG
24/02/2023 20:55
เผยแพร่: 24/02/2023 20:55
อัปเดต: 24/02/2023 20:58

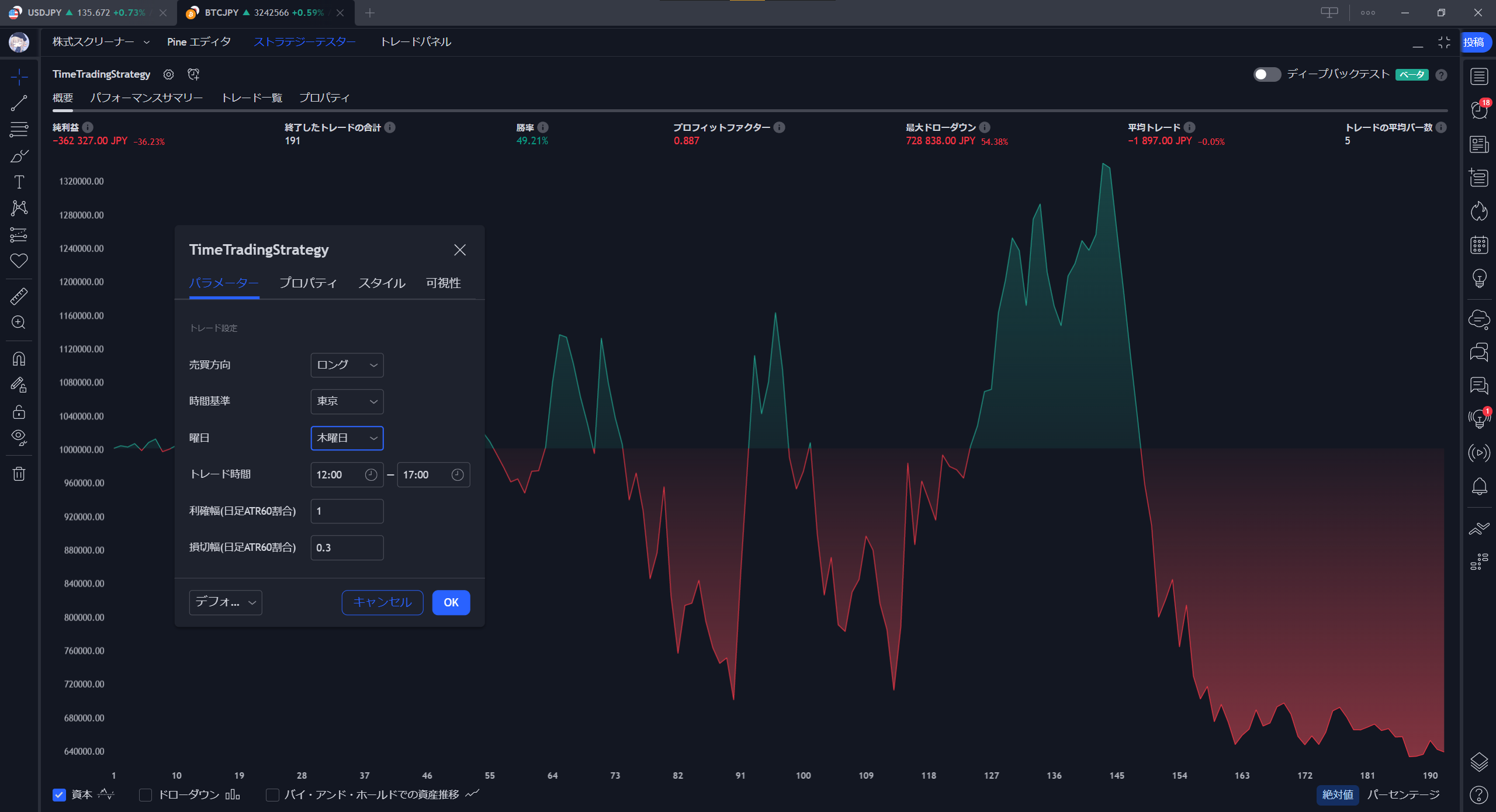
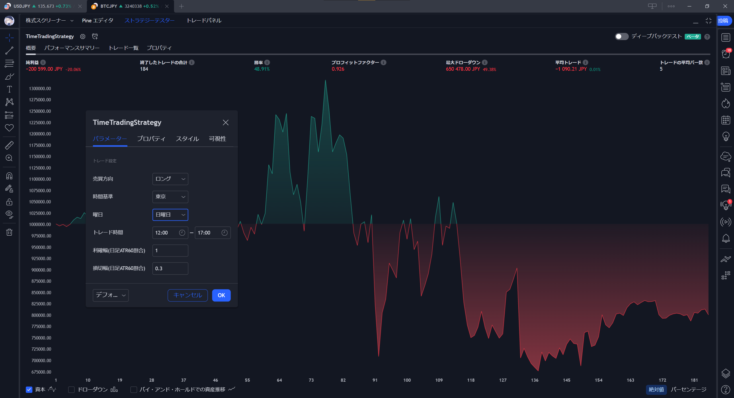
時間で取引するストラテジー (BTCJPYに適用してみる)

暗号通貨

先日作成したストラテジー を BTCJPY に適用してみました。


どのような結果になるでしょうか・・・

なにか傾向のようなものは見つかるでしょうか・・・


条件は次の通りとしました。


東京時間12:00にロングで入り、18:00までに指値/逆指値にかからなければクローズ。

(指値幅は日足ATR60の幅、逆指値は日足ATR60の0.3倍の幅)




日曜日



月曜日



火曜日



水曜日



木曜日



金曜日



土曜日




ここ最近3年間ほどのビットコインは、週前半に買われやすく、週後半から週末にかけて売られやすい傾向があるようです。

理由はわかりません。週前半は積み立て投資する人が多いとか?週後半は投機で買った人が手仕舞うとか?

欧米はおねむ中の時間帯なのでアジアのお金の動きだろうと推測できます。


ほかの条件や銘柄でも試してみて、もし何か面白いものが見つかったらまた記事にしてみようと思います。

それではまた?


《宣伝》

GogoJungleでインジケーターやEAなど出品しています。覗いてみていただけると嬉しいです。

  • カーソル位置の時間ラベルが便利! セッションの色付け&時計
  • お手持ちのサインツールがEAになります! 矢印サインで取引するEA Arrow-based Trading EA
  • 過去10年分のデータから割り出した週間値動きサイクルをサインツールにしました! お師匠の心眼 Oshisho no Shingan
  • ずんだもんが毎時0分と世界三大証券取引所の開始と終了をお知らせ! ずんだもん時報
×
#暗号資産 #TradingView #ストラテジー #ビットコイン #BTC
ความคิดเห็น
เข้าสู่ระบบและโพสต์
ต้องการลบความคิดเห็น
ใช่ไหม?
ผู้เขียนบทความนี้
YG
YG
EA歴は2019年から。元システムエンジニア。出品を通じてEAコミュニティを盛り上げられればと思います。EAは基本的にMT5版を出品しますが、MT4版が欲しい方は相談してください。果報は寝て待て。★ I have experience with Expert Advisors (EAs) since 2019. I am a former systems engineer. I want to help the EA community by putting them up for sale. I primarily offer my EAs in the MT5 platform, but if you prefer the MT4 platform or a localized version, please feel free to contact me for more information. Good things come to those who wait.
  • แนะนำ
    สอบถามข้อมูล

  • เกี่ยวกับเรา
    ข้อกำหนดในการให้บริการ

    คำขอพัฒนา
    รับสมัครพาร์ทเนอร์

  • กฎหมายธุรกรรมทางพาณิชย์

ชื่อบริษัท GogoJungle
Financial Instruments Business Registration Number : Kanto Local Finance Bureau (Financial instruments firms) No. 1960
สมาชิก Japan Investment Advisers Association
ชื่อบริษัท GogoJungle
Financial Instruments Business Registration Number :
Kanto Local Finance Bureau (Financial instruments firms) No. 1960
สมาชิก Japan Investment Advisers Association
Financial Services AgencyJapan Investment Advisers AssociationFinancial Instruments Mediation Assistance CenterSecurities and Exchange Surveillance Commission

Copyright © 2025 GogoJungle Inc. All Rights Reserved.